企业如何建立指标管理平台?
随着企业数字化转型的深入推进,建设指标管理平台已经成为企业数字化转型的重要组成部分。建设指标管理平台可以帮助企业更好地了解业务数据和业务指标,实现数据可视化和智能化分析,提高企业的决策效率和管理水平。
随着企业数字化转型的深入推进,建设指标管理平台已经成为企业数字化转型的重要组成部分。
建设指标管理平台可以帮助企业更好地了解业务数据和业务指标,实现数据可视化和智能化分析,提高企业的决策效率和管理水平。

在过去,企业通常采用传统的报表和手工汇总的方式进行数据分析和决策,这种方式不仅效率低下,而且容易出现数据错误和不准确的情况。
而建设指标管理平台可以通过自动化的方式,从不同的数据源中提取数据,并进行智能化处理和分析,从而大大提高了数据分析和决策的效率和准确性。
那么,指标管理平台是如何帮助企业提高数据管理水平和企业整体运营效率的呢?
1、支持各类数据源接入
指标管理平台提供了丰富的各类数据源接入能力,包括文本、数据库、文件系统等,其中数据库涵盖了当前国内主流数据库厂商。

▲数据集成引导页面
通过数据集成界面引导方式,帮助企业快速实现数据的自动化收集和整合、标准化等操作,从而大大地降低人工成本。
2、快速灵活数据质量治理
指标管理平台提供数据质量治理能力,除了规则管理、模板管理、质量报告、质量工单等一整套功能外,还内置了丰富的质量检测规则,方便企业快速实现数据质量的治理。同时,支持事中和事后质量,企业在数据处理过程中可以灵活选择。

▲数据质量可视化展示
3、维度建模理论分层管理
指标管理平台采用维度建模理论,对数据进行分层管理,以实现数据一次治理,可重复利用、方便管理及方便追溯。
注:维度建模理论是数据仓库建设中的一种数据建模方法,将数据结构化的逻辑设计方法,它将客观世界划分为度量和上下文,由数据仓库领域大师Ralph Kimball 最先提出这一概念。

▲数据仓库分层管理
4、建立指标管理体系
指标管理平台的核心在于建立一套完整的指标管理体系,这个体系包括以下几个关键功能:指标定义、指标开发、指标审核和指标应用。
一套完整的指标管理体系,可以为企业提供有效的指标管理方法和工具,帮助企业提升绩效管理水平和决策能力。
❖ 指标定义:
在指标调研阶段,实施人员和业务人员共同讨论指标需求的同时,明确指标的整体规划及指标的详细定义,包括指标基础信息、技术信息及管理信息等。

▲指标调研梳理
❖ 指标开发:
指标开发包括模型配置、模型开发校验、指标开发等多个步骤。数据开发人员可以通过界面向导方式完成整个开发过程,大大降低数据人员学习成本。

▲指标开发流程引导
❖ 指标审核:
指标审核主要在指标开始开发前及指标开发完成准备发布环节。
前者主要是为了保证指标定义的准确性,一般由数据开发人员在指标开发前发起申请,业务人员进行审核,确保待开发的指标定义符合预期。
后者是在数据开发人员开发完成准备发布到企业指标库时,由管理人员进行审核确认是否可以合入指标库。

▲指标审核审批流查看
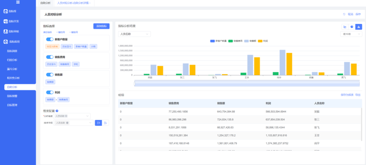
❖ 指标应用:
指标应用是在指标之上提供的应用能力,包括指标归因分析、相关性分析、漏斗分析、指标洞察、指标预警、目标管理等。

▲指标自助分析
5、海睿思指标管理平台
OceanMind海睿思依托于大数据平台能力,构建指标管理平台,从数据集成开始,到数据的质量管理,再到数据分层、指标体系管理,最后到指标应用,为企业指标建设提供端到端的支撑。
通过海睿思指标管理平台,帮助企业实现数据共享,促进企业内部各个部门之间的沟通和协作,提高企业整体的运营效率和管理水平,助力企业数字化转型的持续建设!
更多推荐


所有评论(0)