00_Grafana数据可视化
1.Grafana是什么?Grafana是一个开源的数据可视化平台,支持当前几乎所有(30+)的主流的数据库(包括开源或者商业化的数据库)通过接入各种数据源,就可以快速地查询和可视化数据。2.Grafana能为我们做什么?Grafana能够将各种数据源的数据混合在同一个仪表盘中完美的展现出来,以便我们能更好地理解当前数据指标,培养团队数据驱动型文化。3.Grafana常用数据源有哪些?常用的数据源
1.Grafana是什么?
Grafana是一个开源的数据可视化平台,支持当前几乎所有(30+)的主流的数据库(包括开源或者商业化的数据库)通过接入各种数据源,就可以快速地查询和可视化数据。
2.Grafana能为我们做什么?
Grafana能够将各种数据源的数据混合在同一个仪表盘中完美的展现出来,以便我们能更好地理解当前数据指标,培养团队数据驱动型文化。
3.Grafana常用数据源有哪些?
常用的数据源有Graphite、MySQL、Influxdb、Prometheus、Elasticsearch、AWS CloudWatch等;商业化的数据源包括如Microsoft SQL Server、Oracle公司的Oracle数据库等。
除此之外,Grafana还有一个explore(探索) 模式,在explore模式下我们可以编写查询语句进行查询(相当于查询客户端),这样我们就可以先专注于查询迭代,直到有一个有效的查询,然后再考虑将其放到仪表盘中。
4.Grafana支持告警功能吗?
支持多种告警方式,如Email、Telegram、钉钉等Webhook方式,但监控与告警并非Grafana的强项。
5.Grafana如何展示数据?
Grafana靠各种插件来展示数据。插件分原生(内置)插件和社区插件。 原生插件包括:
Graph(图形)、Singlestat(单值状态图)、Stat(状态图)、Gauge(仪表度量图)、Bar Gauge(条状态度量图)、Table(表格图)、Text(文本图)、Dashboard list(仪表盘列表)、Plugin list(插件列表)、Alert List(告警列表图)等,其中Stat和Bar Gauge目前在v6.x里仍还是Beta版。
Grafana社区常用插件包括:Zabbix、Diagram、ImageIt、FlowCharting等。
另外,像Clock、Pie Chart也出自出Grafana Labs,但没有内置在Grafana中。
7.为什么要用Grafana?
因为Grafana支持接入当前各种主流的数据库,并且能将各数据库中的数据以非常灵活酷炫的图表展现出来,同时也因为是开源软件方便二次开发定制。另外,当前主流开源的监控系统诸如zabbix、prometheus、open-falcon等均能与Grafana完美结合来展示图表数据。作为一名IT运维人员,除了要及时有效地监控到系统运行状态,还需要展示各种数据趋势,快速发现问题。所以,熟练使用Grafana的各种插件也是运维人员必会技能。
Dark(深色)主题风格为Grafana默认主题。
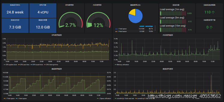
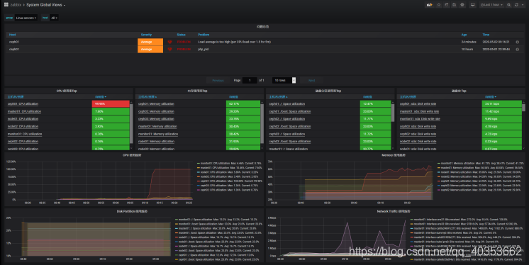
8.Grafana面板展示效果





9.Grafana功能菜单简介


①Grafana的logo ,即当前页为Grafana的Home page,在任何页面点击Grafana的logo,都会跳到Home Page。
② 新建按钮,用于创建Dashboard、文件夹、以及导入外部(社区)Dashboard。
③ 用于查看或管理Dashboard,包括Home、Manage、Playlists、Snapshots功能。
④ Explore(探索),主要用于快速编写查询语句,来查询数据源中的数据 。这样我们就可以先专注于查询迭代, 直到有一个有效的查询,然后再考虑放到仪表盘中。
⑤ 告警设置,可以设置邮件、短信、钉钉等Webhook告警。
⑥ 设置,包括配置Data Sources(数据源)、Users(邀请用户)、Teams(创建团队)、Plugins(插件查找)、Preferences(偏好设置)、API Keys(API 密钥)
⑦ 管理设置,包括Users(用户创建)、Org(组织创建)、Settings(设置参数查看)、Stats(Grafana 本身状态信息统计)、Upgrade(Grafana 软件升级)
⑧ 用户设置,包括Preferences(偏好设置)、Change Password(修改密码)、Sign out(退出)
⑨ 帮助,包括帮助文档、社区链接等。
⑩ Dashboard设置,包括设置Dashboard名称、描述、所在文件夹、时区、是否允许编辑、自动刷新间隔、注释、变量、增加Dashboard链接、Dashboard的Json文件等。
⑪ 循环视图模式,在该模式下,Grafana的侧边菜单栏(sidebar)将被隐藏。
更多推荐



所有评论(0)