IoTDB+Grafana光照温度传感器数据可视化监测


IoTDB+Grafana光照温度传感器数据可视化监测效果图

在这里插入图片描述

Grafana + IoTDB 安装部署请参考:
https://blog.csdn.net/eileenguoo/article/details/108142657


Grafana + IoTDB 气温监测案例参考(有Grafana基本配置教学):

https://blog.csdn.net/eileenguoo/article/details/108142766



在使用IoTDB+Grafana的过程中遇到了一些问题,记录分享一下。

IOTDB安装

可参考:https://blog.csdn.net/weixin_44236868/article/details/104938405
官方网页:https://iotdb.apache.org/zh/
IOTDB使用教程:https://my.oschina.net/u/3664598?tab=newest&catalogId=7017337

Grafana安装

1、安装Grafana及数据源插件simple-json-datasource

Grafana下载地址:https://grafana.com/grafana/download
simple-json-datasource下载地址:https://github.com/grafana/simple-json-datasource

Grafana安装路径参考(Win10系统)

F:\apache-iotdb-0.11.1\tools\grafana

simple-json-datasource安装路径参考(Win10系统)

F:\apache-iotdb-0.11.1\tools\grafana\data\plugins\

2、重启Grafana服务器后登陆

在浏览器中登录Grafana,地址为 http://localhost:3000/
默认账号:admin
默认密码:admin

在“Add data source”页面中
出现simpleJson即为安装成功
在这里插入图片描述

2、安装IoTDB-Grafana 连接器

0.11.0 版本的 Grafana-iotdb 连接器有个 bug,在master版本修复了,可以到下方链接下载可用的连接器:https://github.com/apache/iotdb/issues/2137

cd incubator-iotdb
mvn clean package -pl grafana -am -Dmaven.test.skip=true //mvn打包指令,如果没有用到mvn可以不执行该条命令
cd grafana/target 
java -jar iotdb-grafana-{version}.war

我的版本参考命令

cd F:\apache-iotdb-0.11.1\tools\grafana 
java -jar iotdb-grafana-0.11.0-SNAPSHOT.war

在这里插入图片描述
3、配置 Grafana

文件路径:F:\apache-iotdb-0.11.1\tools\grafana\application.properties

Grafana 使用教程

1、如何启动Grafana

cmd以管理员方式运行
在这里插入图片描述

2、如何关闭Grafana
在这里插入图片描述

启动Grafana后登陆网页 :http://localhost:3000/

添加数据源

home页面点击Add your first data source,成功添加后数据源图标由灰色变蓝
在这里插入图片描述
或者在左侧功能栏中进入
在这里插入图片描述

选择SimpleJson,将名字改为iotdb,URL设置为http://localhost:8888,点击Basic Auth开关,并在下方Basic Auth Details添加iotdb的user和password(默认账号密码都是root),请注意要保持iotdb的开启运行。
在这里插入图片描述
确保IoTDB已经启动,点击“Save & Test”,出现“Data Source is working”提示表示配置成功。
若没有显示Data source is working,请执行:

 java -jar iotdb-grafana-{version}.war
 grafana-server start

出现HTTP Error Bad Gateway的情况
在这里插入图片描述
1、检查URL是否出错
2、检查iotdb是否打开(不要把cmd窗口关闭)
3、检查是否运行开启IoTDB-Grafana连接器

检查之后重新“Save & Test”,数据源配置成功!在这里插入图片描述
在采集数据存储至数据库后
就可参考https://blog.csdn.net/eileenguoo/article/details/108142766进入DashBoards页面设置你的panel啦
可以自己设置想要的界面,也可以在官网上或者GitHub下载DashBoards模板
上面的博客已经介绍的非常详尽了,我再补充一点

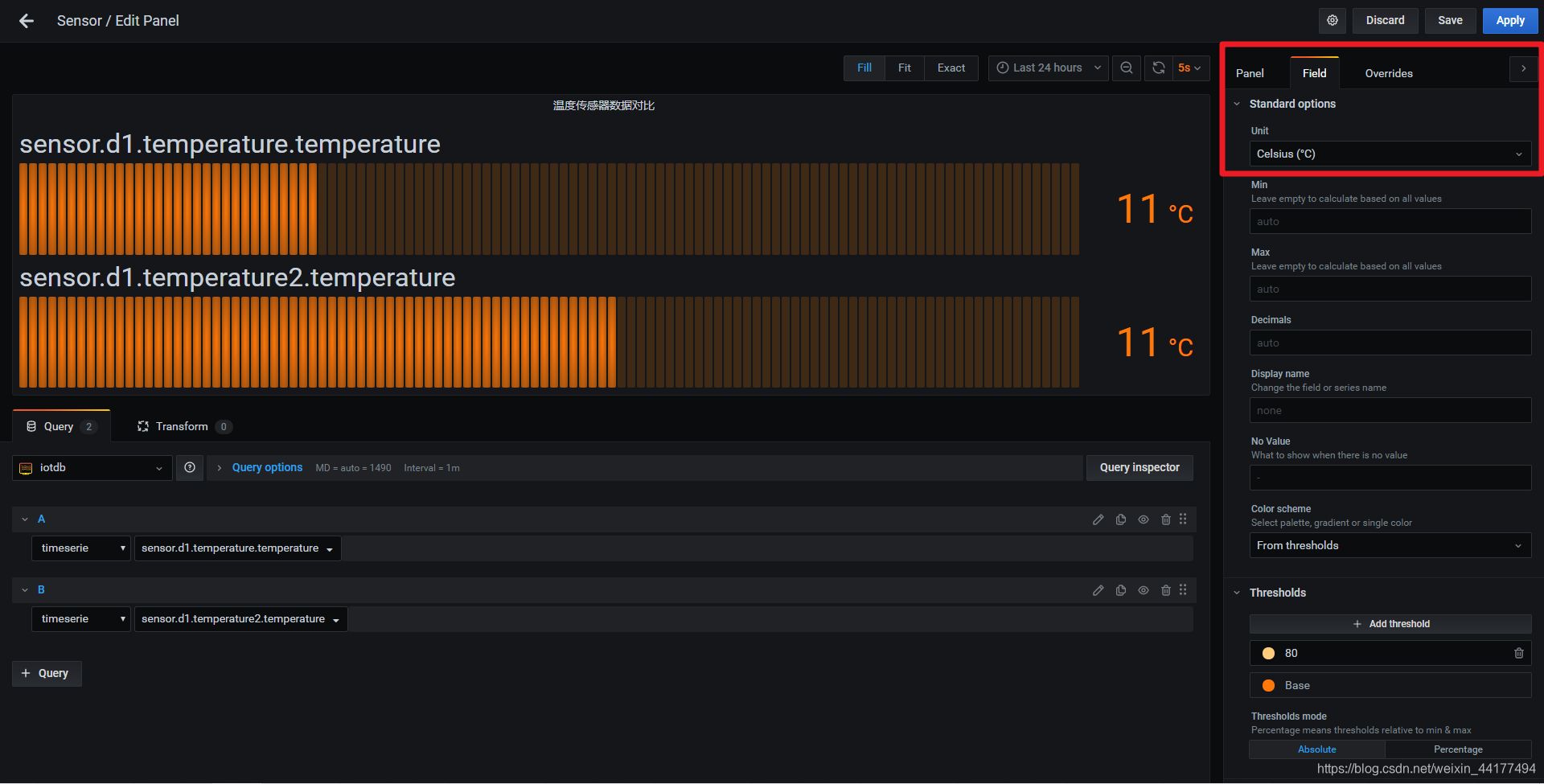
每个panel的这边都可以设置数据显示的单位
如常用的温度Temperature(℃),光照强度在Flow\Lux(lx)
在这里插入图片描述
在此处可以改变panel显示的颜色
在这里插入图片描述

Logo

永洪科技,致力于打造全球领先的数据技术厂商,具备从数据应用方案咨询、BI、AIGC智能分析、数字孪生、数据资产、数据治理、数据实施的端到端大数据价值服务能力。

更多推荐